1 min read


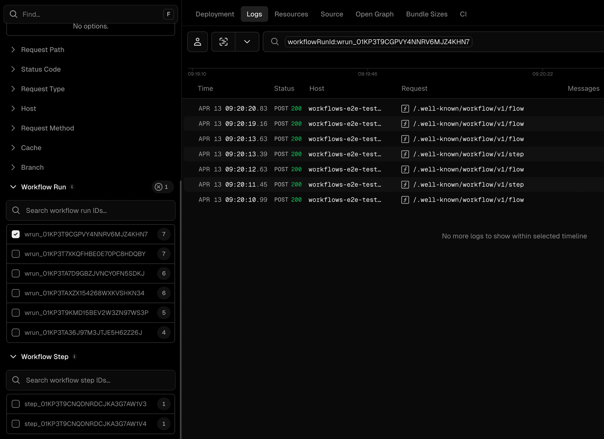
Workflow run log filtering is now supported on Vercel, making it easy to view all logs associated with a workflow run in one place instead of piecing them together across individual requests.
You can use the “View Logs” button from the workflow run details page to jump directly into the Logs tab. From there, filter logs using the Workflow Run ID and Workflow Step ID to quickly find logs for specific runs or steps.
Workflow runs on Vercel already provide run-level observability, including step progression, payloads, outputs, and performance metrics. With this addition, you can now also access all related logs directly from the familiar Vercel Logs dashboard. Learn more about the Workflow SDK.